৩০০ আসনের লাইভ লড়াইয়ে ইলেকশন বাজ # বিডি ইলেকশন ম্যাপে নাগরিক স্পন্দন
ডেটার আয়নায় ত্রয়োদশ জাতীয় নির্বাচন
নির্বাচন এলেই শুরু হয় নানা জনমত জরিপ। এরই মধ্যে বেশ কয়েকটি মাঠ পর্যায়ের জরিপ ফল প্রকাশিত হয়েছে গণমাধ্যমে। এর প্রতিটিই হয়েছে নির্ধারিত প্রশ্নে সাক্ষাৎকার ভিত্তিক। সেসব জনমত নিয়ে সাধারণ মানুষের মধ্যে আছে মিশ্র প্রতিক্রিয়াও। কেউ পক্ষে, কেউ বিপক্ষে গিয়ে জনমত জরিপের প্রশ্ন নিয়েই তোলেন আপত্তি। কেউবা জরিপে অংশগ্রহণ কারীর অবস্থান, সংখ্যা, মতাদর্শ ইত্যাদি নিয়ে আলোচনা করেন। কেউ গ্রহণ করেন। কেউ আবার নিরবে পাশে সরিয়ে রাখেন। রাজনীতিক কিংবা প্রার্থীদের প্রকাশ্যে না হলেও মনে অবশ্য এসব জরিপ কিছুটা কাঁপন ধরায়। ত্রয়োদশ জাতীয় সংসদ নির্বাচনে এই কাঁপনের ব্যপ্তি আরও বেড়েছে; যখন পোস্টার, ব্যানার কিংবা তোরণ নির্মাণ করে নিজেকে মেলে ধরতে পারছেন না প্রার্থীরা। সঙ্গত কারণেই সোশ্যাল মিডিয়া হয়ে উঠেছে ভোটের ভার্চুয়াল ময়দান। এমন বাস্তবতায় প্রযুক্তি নিয়ে এসেছে ডেটা বিশ্লেষণের দারুণ সুযোগ। এআই আর ডেটা মাইনিং করে সংসদীয় মানচিত্রে ৩০০ আসনের লাইভ লড়াই তুলে ধরছে বাংলাদেশের সোশিয়ান এআই। আর নগরিকে প্রতি মুহূর্তের স্পন্দন আঁকছে লুজলি কাপলড।
৩০০ আসনের লাইভ লড়াই
নির্বাচন মানেই হিসাব-নিকাশ, জল্পনা-কল্পনা আর শেষ মুহূর্তের নাটক। কিন্তু যদি এই সবকিছুকে অনুমানের বদলে ডেটা ও বিশ্লেষণের আলোয় দেখা যায়? ঠিক এই প্রশ্নের উত্তর দিতেই বাংলাদেশের নির্বাচনী প্রেক্ষাপটে আলোচনায় এসেছে সোশিয়ান এআই (Socian AI)–এর নতুন উদ্যোগ ‘ইলেকশন বাজ’। এটি মূলত একটি ইন্টারেক্টিভ অ্যানালিটিক্স ড্যাশবোর্ড। এখানে প্রতিটি আসনে কোন প্রার্থী বা দল এগিয়ে, কোথায় লড়াই সমানে সমান, আবার কোথায় জনমত দ্রুত বদলাচ্ছে—এসব তথ্য তুলে ধরা হয় বাস্তব সময়ের ডেটা বিশ্লেষণের মাধ্যমে। এই ডিজিটাল প্ল্যাটফর্মটিতে রয়েছে শতাধিক ফিচার। ইন্টারঅ্যাক্টিভ মানচিত্রে এক নজরে প্রকাশ প্রতিটি সংসদীয় আসনের নির্বাচনী পরিস্থিতি। এখানে প্রতিধ্বনিত হচ্ছে প্রার্থী ও দলের সোশ্যাল ইম্প্যাক্ট স্কোর।
কী দেখায় ইলেকশনবাজ?
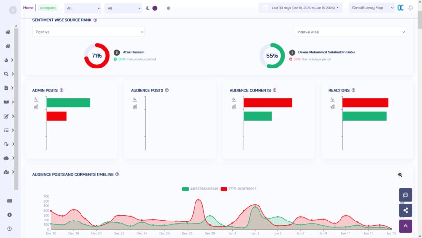
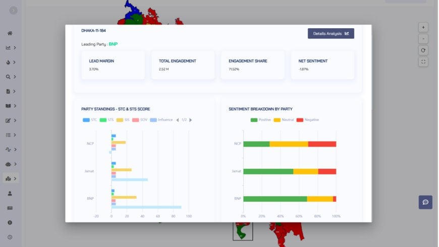
প্ল্যাটফর্মটিতে প্রবেশ করলেই সামনে আসে বাংলাদেশের মানচিত্র—৩০০টি আসন আলাদা আলাদা রঙ ও সূচকে চিহ্নিত। একটি আসনে ক্লিক করলেই খুলে যায় সামারাইজড চিত্র: কোন দলের প্রার্থী সবচেয়ে বেশি আলোচনায়, জনআলোচনায় ইতিবাচক ও নেতিবাচক সেন্টিমেন্টের অনুপাত, কোন ইস্যু নিয়ে ভোটারদের আগ্রহ বেশি, সময়ের সঙ্গে সঙ্গে আলোচনার ওঠানামা সহ আরও অনেক কিছু। ফলে একটি আসনের নির্বাচনী গতি-প্রকৃতি বোঝা যায় কয়েক সেকেন্ডেই। এছাড়াও শেয়ার অব ভয়েস, সোশ্যাল ইমপ্যাক্ট স্কোর, সেন্টিমেন্ট স্কোর, এনগেজমেন্ট, আলোচনার বিষয়বস্তু সহ আরও অনেক এনালাইটিক্স প্রচ্ছন্ন হয়ে ওঠে ইলেকশনবাজের আয়নায়।
আর সামারাইজড এনালাইটিক্স থেকে আসন ভেদে ডিটেইলস এনালাইসিস দেখার সুযোগও রয়েছে। সেখনে রয়েছে সবগুলো ডাটার বিস্তারিত বিশ্লেষণসহ বহুমাত্রিক ভিন্ন ধরেনের এনালাইটিক্স এবং কৃত্রিম বুদ্ধিমত্তায় প্রাপ্ত বিভিন্ন ধরনের উপাত্ত। সেখানে সাইড বাই সাইড সব ডাটা দেখে বিস্তারিত বিশ্লেষণ সম্ভব। দিন শেষে জনগণের মতামত কোন দিকে যাচ্ছে, সাধারণ মানুষ কি চায় - সেটাও খুব সহজে বুঝতে পারার এক অনবদ্য মাধ্যম।
ইলেকশনবাজ এর বিশ্লেষণের ভিত্তি তৈরি হয় উন্মুক্ত ও পাবলিক ডেটা থেকে। সামাজিক যোগাযোগমাধ্যমের পোস্ট ও মন্তব্য, অনলাইন সংবাদ, ব্লগ ও পাবলিক ফোরামের আলোচনাকে কৃত্রিম বুদ্ধিমত্তা ও ভাষা বিশ্লেষণ প্রযুক্তির মাধ্যমে শ্রেণিবদ্ধ করা হয়। এছাড়া ছবি থেকে লেখা এবং অডিও-ভিডিও থেকেও লেখায় রূপান্তর করে সেগুলো বিশ্লেষণ করা হয়। বাংলা, আঞ্চলিক ভাষা ও রোমানাইজড বাংলার ব্যবহারও এই বিশ্লেষণে অন্তর্ভুক্ত — যাতে গ্রাম থেকে শহর, সব এলাকার অনলাইন কথা বার্তার প্রতিফলন দেখা যায়।
কেন গুরুত্বপূর্ণ
বাংলাদেশের নির্বাচনী রাজনীতিতে এতদিন জনমত বোঝার বড় ভরসা ছিল মাঠপর্যায়ের ধারণা বা সীমিত জরিপ। সেই চর্চায় নতুন মাত্রা যোগ করছে ইলেকশন বাজ। সাংবাদিকরা দ্রুত বুঝতে পারছেন কোন আসনে কেন উত্তাপ বাড়ছে। বিশ্লেষকরা দেখতে পারছেন কোন ইস্যু ভোটের মোড় ঘুরিয়ে দিতে পারে। সাধারণ পাঠকরাও পাচ্ছেন তথ্যভিত্তিক একটি সামগ্রিক চিত্র। এক কথায়, এটি নির্বাচনী আলোচনাকে আরও স্বচ্ছ ও ডেটানির্ভর করে তুলছে।
ভুয়া খবর ও সতর্কতা
নির্বাচনের সময় ভুয়া খবর ও বিভ্রান্তিকর তথ্য বড় চ্যালেঞ্জ। ইলকশ-এর একটি উল্লেখযোগ্য দিক হলো—হঠাৎ করে কোনো ভুল তথ্য বা অস্বাভাবিক প্রচারণা বাড়লে সেটি অ্যালার্ট আকারে শনাক্ত করা। এতে গণমাধ্যম ও পর্যবেক্ষকদের দ্রুত সতর্ক হওয়ার সুযোগ তৈরি হয়।
নৈতিকতা ও গোপনীয়তা
সোশিয়ান এআই জানিয়েছে, ইলেকশনবাজ কেবল পাবলিক ডেটার ওপর ভিত্তি করেই তৈরি। কোনো ব্যক্তিগত বা সংবেদনশীল তথ্য সংগ্রহ করা হয় না। বিশ্লেষণগুলো সামগ্রিক প্রবণতা ও পরিসংখ্যানের ওপর দাঁড়ানো-ব্যক্তি নয়, জনমতই এখানে মুখ্য।
সামনে কী
নির্বাচনের দিন যত ঘনিয়ে আসবে, ইলেকশন ততই হয়ে উঠবে একটি গুরুত্বপূর্ণ রেফারেন্স পয়েন্ট। কারা এগিয়ে, কোথায় হাড্ডাহাড্ডি লড়াই—এসব প্রশ্নের উত্তর খুঁজতে পাঠক, বিশ্লেষক ও রাজনৈতিক পর্যবেক্ষকদের চোখ থাকবে এই ডেটা-চালিত প্ল্যাটফর্মের দিকে। সেই চাহিদা মেটাতেই ইলেকশনবাজ উল্লেখ করে সোশিয়ান এআই সিইও তানভীর সৌরভ বললেন, নিবার্চন পর্যবেক্ষণে ইতিমধ্যেই সোশ্যাল কোহেসনের জন্য ইউএনডিপি ব্যবহার করছে ইলেকশনবাজ। এছাড়াও রাজনৈতিক দলগুলো ব্যবহারে আগ্রহ দেখিয়েছে। বড় দলগুলো ছাড়াও সংসদীয় আসনের প্রার্থীরাও এটি গুরুত্বের সঙ্গে নিয়েছেন। কেননা, ডিজিটাল যুগে নির্বাচন আর শুধু পোস্টার বা মিছিলের হিসাব নয়; এখন এটি ডেটারও লড়াই। আর সেই লড়াইয়ের চিত্রই তুলে ধরছে ইলেকশন বাজ। ৩০০ আসনের বাংলাদেশের একটি সমসাময়িক ডেটা-পোর্ট্রেট হিসেবে।
ম্যাপে নাগরিক স্পন্দন
ভোটের বাকি এক মাসেরও কম। কিন্তু প্রার্থী বা দলের পক্ষে এখনও সোশ্যাল মিডিয়ায় প্রচারণা অবিন্যস্ত ভাবেই চলছে। যদিও প্রায় সকল প্রার্থীরাই এখন সোশ্যাল মিডিয়া ক্যাম্পেইন ম্যানেজার নিয়োগ শুরু করেছেন। প্রচারণায় পোস্টার-তোরণ বানানো বন্ধ হওয়া এবং মাইকের শব্দ সীমা বেঁধে দিলেও সহজেই ভোটারকে আকৃষ্ট করার নতুন দরজা হয়ে উঠেছে সোশ্যাল মিডিয়া। নিজ এলাকার ভোটারদের মতি-গতি বুঝে প্রচার-প্রচারণার নকশা আঁকতে পারলেই যে এগিয়ে থাকা যায় তা বিগত ডাকসু’র নির্বাচনেই প্রমাণ মিলেছে। যার বিচ্ছুরণ দেখা গেছে ‘বিডি ইলেকশন ম্যাপ’ এর গেরুয়ার-সবুজের লড়াইয়ে। সোশ্যাল সেন্টিমেন্ট বলছে, ১৫ আসনে জামায়েত এর সেন্টিমেন্ট মার্জিন ৯০ শতাংশের উপরে। এর অর্থ জামায়েত এর এই ১৫ টি আসনের প্রার্থীরা জনগন যেসব বিষয়ে কথা বলতে চায় বা সমস্যা মনে করে এমন বিষয়ে কথা বলছে বেশি বাংলাদেশের ইতিহাসে কখনোই ক্ষমতায় একক ভাবে না আসা দল জামায়াতে ইসলামী বাংলাদেশ। তারপরও সাবেক প্রধানমন্ত্রী খালেদা জিয়ার অন্তর্ধান ও তারেক জিয়ার ভারমুক্ত হয়ে পূর্ণ দায়িত্ব গ্রহণের পর ঢাকার তিনটিসহ দেশজুড়ে ৩০ আসনে বিরাট মার্জিনের এগিয়ে তার সবুজ শিবির। অবশ্য সুইং সিটের সংখ্যা অন্য দলগুলোর চেয়ে এখন বেশি। সংখ্যায় ১০১। সামাজিক যোগাযোগ মাধ্যমে দেয়া সেন্টিমেন্টের হিসাবে এই সংখ্যাটা বাড়ছে প্রতিদিনই।
এভাবেই দেশের ৩০০ সংসদীয় আসনের নাগরিকের অভিব্যক্তি মানচিত্রে প্রকাশ করেছে লুজলি কাপলড এর বিডি ইলেকশন ম্যাপ। পাবলিক শেয়ারে ৬০ শতাংশ, কমেন্টের ৩০ শতাংশ এবং রিয়্যাকশন ১০ শতাংশ স্কোর হিসেব করে গুণিতক হারে গড় এই সেন্টিমেন্টাল পালস প্রকাশ পাচ্ছে মানচিত্রে। ফলাফল ১০ এর কম হলেই তাকে সুইং হিসেবে গণ্য করা হচ্ছে। এই ম্যাপকে তারা বলছে, বাংলাদেশের সেন্টিমেন্ট ম্যাপ। প্রতিষ্ঠানটি বলছে, এবার জাতীয় নির্বাচনে শুধু অনুমান নয়, সোশ্যাল মিডিয়ার তথ্য দিয়ে জনমতের সেস্টিমেন্ট জানতে পারবেন রাজনীতিক দল, প্রার্থী এবং ভোটাররা। ভোটাররা কে কি ভাবছে, কোন ইস্যুতে উত্তেজনা, কোথায় সন্দেহ, কোথায় আশা তা প্রকাশ করা হচ্ছে মেশিং লার্নিং টুলস ব্যবহার করে। এই টুলস বাংলা, বালিংশ, ফনেটিক এবং ইংলিশ সবই বুঝে বলে জানালেন লুজলি কাপলড টেকনোলজিস কান্ট্রি ম্যানেজার রুবাইয়্যাত সালাম। জানালেন, নির্বাচন সামনে রেখে তাদের বাংলা এলএলএম উন্নয়নের মাধ্যমে মেশিন লার্নিংয়ে কৃত্রিম বুদ্ধিমত্তা নির্ভর প্রযুক্তি উদ্যোগের কথা। পেইড এবং ফ্রি মিলিয়ে ছয়টি টুলস তৈরি করেছেন তারা। এই ম্যাপের অধীনেই রয়েছে ম্যাপ, ম্যাপ ইনশাইড ও ড্যাশবোরর্ড সেবা। তিনি বললেন, ৩০০ আসনেই এলাকাভিত্তিক পেইজ আছে। সেখান থেকে ১২ কোটি ডেটা অ্যানালাইসি করে এই ম্যাপ ভোটের মাছের তাৎক্ষণিক পালস প্রকাশ করছে। এই ডেটা থেকে নাগরিক ভাবনা, স্থানীয় পর্যায়ের প্রকৃত সমস্যা নিরুপন বিষয়ে জানতে পারবেন রাজনৈতিক দল ও প্রর্থীরা। ভোটাররাও বুঝতে পারবেন রাজনীতিকদের কার্যক্রম থেকে প্রার্থী বা দলের প্রকৃত কসরত সম্পর্কে। তবে এ জন্য সাবসক্রিপশন করতে হবে সেবা গ্রহিতাকে।
কেন এই ম্যাপ
বাংলাদেশে মোট ভোটার ১২ কোটির বেশি। তবে ৪ কোটির কিছু বেশি লোক স্যোসাল মিডিয়া সরাসরি ব্যবহার করে। পরোক্ষ ব্যাবহারের সংখ্যা প্রায় দ্বিগুণ। আবার স্যাোসাল মিডিয়া ব্যবহার করে কিন্তু মন্তব্য করে না বা একটিভ নয় এমন একটি অংশও রয়েছে। এদিকে ১২ কোটি ভোটারের মধ্যেএকটা বড় অংশ এবার তরুণ। যাদের উদ্ভাবনী চিন্তা, মতামত, আবেগ ভাল লাগা বা না লাগা সবই সবার আগে প্রকাশ পায় স্যোসাল মিডিয়ার মাধ্যমে। প্রতিমুহুর্তে নানা বিষয়ে মানুষের সেন্টিমেন্টকে তুলে ধরছে। যা উন্মুক্ত এবং প্রকাশ্য। যেখানে মানুষের আবেগ, মতামত এবং তার পরিবর্তন, যুক্তি, ভাল লাগা, মন্দ লাগা , আশা,হতাশা সব ধরনের সেন্টিমেন্টই থাকে। আর এই তথ্যগুলোই মানুষকে কোন বিষয়ে সিদ্ধান্তনিতে সাহায্য করে। এই তথ্য ডাটা আকারে তৈরি করে তার বিশ্লেষণ করে তা ভোটার, প্রার্থী ও দলের সিদ্ধান্ত গ্রহণ, করণীয়, প্রতিদ্বন্দ্বী থেকে এগিয়ে ও পিছিয়ে থাকা তথ্য দিচ্ছে স্বয়ংক্রিয় ভাবে। ভোটারদের মনোভাব পড়ার পাশাপাশি তাদের বিষয়ে কোন শীর্ষ ৫টি পেজে কি আলোচনা চলছে প্রত্যেক ক্যান্টিডেট ম্যাপের ইনসাইড থেকে তা জানতে পারছেন। বুঝতে পারছেন ভোটের মাঠের ট্রেন্ডি স্কোর। প্রতি দিনই প্রার্থী কতটা এগিয়ে বা পিছিয়ে পড়ছেন কিংবা তার করণীয় বিষয়েও ড্যাশ বোর্ড থেকে রিপোর্ট তৈরি করতে পারছেন এক ক্লিকেই।
তথ্য আসছে কোত্থেকে?
দেশের প্রায় সবগুলো আসন কেন্দ্রিক দলগুলোর রয়েছে নিজস্ব সোশ্যাল পেইজ। এর বাইরে রয়েছে আঞ্চলিক ও স্থানীয় ফেসবুক পেইজ। ফেইসবুকের এসব পেইজ ও সাবেক টুইটারের বর্তমান প্লপটফর্ম ‘এক্স’ থেকে প্রাপ্ত ডেটা বিশ্লেষণ করে ত্রয়োদশ জাতাীয় নির্বাচন নিয়ে নাগরিক অভিব্যক্তি প্রকাশ করছে বিডি ইলেকশন ম্যাপ। সেই ম্যাপেই দেখা গেলো গেরুয়ার প্রভাব ছাড়িয়ে যাচ্ছে সবুজ রঙকে। সোশ্যাল মিডিয়ার আলোচনা আর ইমোজি বিশ্লেষণ করে স্বয়ংক্রিয় ভাবে এই রঙ বদল হচ্ছে মানচিত্রে। প্রতি ঘণ্টায় আপডেট হচ্ছে এই চিত্রপট। ফেসবুক থেকে আসা এনএলপি’র ইতিবাচক, নেতিবাচক এবং নিউট্রাল মনোভাব, স্থান ভিত্তিক আলোচ্য বিষয় বিশ্লেষণ করে মেশিং লার্নিং বিশ্লেষণ বলছে ভোটের মাঠের ভোটারের মনোভাব। এই ডেটা বিশ্লেষণ করে ব্লগ আকারে ‘পালস টুডে’ প্রকাশ করা হচ্ছে শেয়ারড টুডে ডট কম- এ। সেশাল মিডিয়া নানা মাত্রিকতায় ভোট নিয়ে লেখা পোস্ট, শেয়ার ও কমেন্ট নিয়ে প্রকাশ হচ্ছে এই ব্লগ। এছাড়ও সোশ্যাল মিডিয়ায় এর বিশ্লেষণ তুলে ধরা হচ্ছে ‘পালস টুডে’ পেজ থেকে।
আমার সংসদ গেইম
নির্বাচনকে সামনে রেখে একটি গেইমও প্রকাশিত হলো এবা। আমার সংসদ নামের এই ওয়েব গেইমটি মূলত একটি রিয়েল টাইম সার্ভে ট্র্যাকার। এই গেইম খেলতে হলে প্রথমে নিবন্ধন করতে হবে। এরপর নিজের সংসদ আসন অনুযায়ী ভোট দিয়ে শুরু করতে হবে খেলা। প্রার্থী চূড়ান্ত হওয়ার পর ৩০০ আসনের প্রার্থীদের নিয়ে প্রেডিকশন করতে পারবেন গেমার। আর যেই গেইমারের প্রেডিকশন সঠিক হবে তিনি সত্যি সত্যি যোগ দিতে পরবেন ত্রয়োদশ জাতীয় সংসদ অধিবেশনে।
নির্বাচন সামনে রেখে দেশের এই দুই উদ্যোগ এবারের নির্বাচনকে বৈশ্বিক মাত্রা বলেই ধারণা করছেন পর্যবেক্ষকরা। পরিবেশ বান্ধব নির্বাচন পরিবেশন এবং উপাত্ত নির্ভর সিদ্ধান্ত নেয়ায় প্রার্থীদের যেমন নতুন সুযোগ করে দিচ্ছে; তেমনি ভোটাররাও ঘরে বসেই যোগ্য প্রার্থী বেছে নিতে পারবেন সহজে। আবার প্রচার-প্রচারণাতেও এই ডেটা ভিত্তিক উদ্যোগ নির্বাচন পরিচালনা কমিটিকে বাতলে দেবে কৌশল গ্রহণের সহজ উপায়।







